Tuyên bố miễn trừ trách nhiệm:
- Các chia sẻ của chúng tôi dựa trên kiến thức và kinh nghiệm cá nhân, vì vậy bạn hãy xem đây chỉ là kênh thông tin tham khảo, tuyệt đối không phải là lời khuyên đầu tư. Mọi người tự chịu trách nhiệm với túi tiền của chính mình!
Góc cảnh báo:
- Giao dịch Crypto liên quan đến nhiều rủi ro đáng kể và có thể không phù hợp với tất cả các nhà đầu tư. Một nhà đầu tư có thể mất toàn bộ hoặc thậm chí nhiều hơn số vốn ban đầu.
- Bất kỳ khoản đầu tư nào được thực hiện - bất chấp cảnh báo này - đều là trách nhiệm của riêng bạn, và không có sự đảm bảo chắc chắn về lợi nhuận hoặc hoàn vốn.
QUYẾT ĐỊNH NGHỈ CHƠI FUTU
-
Nếu có một lời khuyên:muốn khuyên mọi người nghỉ chơi #futu càng sớm càng tốt.
-
Làm Lead CopyTrade thì được,vì lead luôn lợi,đánh nhỏ xíu cho copy ăn.Đã từng có bài review, phân tích, ACE có thể tìm đọc lại.
DỪNG CHƠI KHI ĐANG WIN
- Khi nghe một người nghỉ chơi FUTU, chắc ACE sẽ nghĩ:chắc lỗ SML chứ gì.Chắc hết tiền chứ gì?
KHÔNG
- Bản chất nó là cờ bạc. Nơi bạn đấu trí với sàn (bot sàn),nơi bạn đấu trí với những người chơi khác,nơi những bộ não kiệt xuất thể hiện trí thông minh. Cũng là nơi rèn đạo Tâm nhanh nhất.
- Tức là ACE phải chiến đấu với nhiều người chơi khác, kèm luôn chiến đấu với con bot sàn.
- Nên tỷ lệ win chiếm rất thấp, 100 người chơi thì 98 người thua.
- Một chọi cùng lúc cả trăm ngàn người thì làm sao win cao.
WIN LÀ ĐỨNG DẬY ĐI VỀ
- Tài khoản cũ sau lần gỡ + ăn được một tẹo lệnh Long BTC. Chốt lãi ở khúc BTC 54-58k nên chỉ lãi tý chút. Nếu lúc đó gồng lên 70k, 100k thì lãi khủng.
- Từ sau đợt đó mình mới chơi lại.


WIN TIẾP ĐỨNG DẬY ĐI VỀ LIỀN
- Ăn ngồi chơi tiếp = NỊT. Nịt sớm hay nịt muộn thôi, không có ngoại lệ.
- Mình từng nghĩ có năng khiếu,từng kiêu ngạo, từng nghĩ đã tìm ra chén thánh,vì một lệnh S BTC ở khúc 34k xém chút nữa là bay màu,bay hết tài sản,bay hết tất cả....
- Nên hơn ai hết mình HIỂU:PHẢI DỪNG LẠI.
THAM LAM LÀ NGUỒN GỐC BẦN HÀN
- Bộ môn này nó đánh vào TÂM LÝ,LÒNG THAM rất dữ.
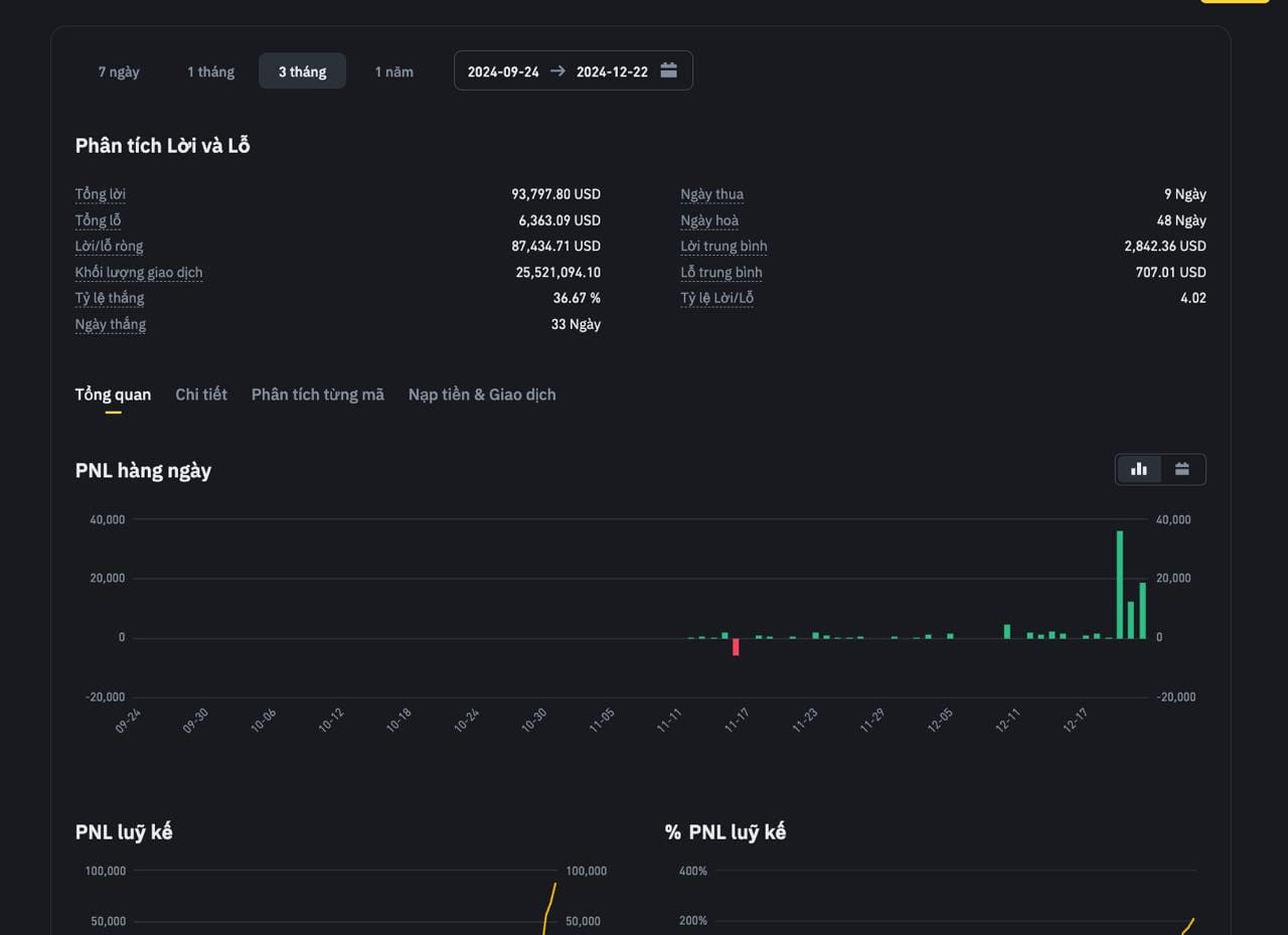
- Như hình ở trên,ACE thấy mình lãi,ở trong nhóm cũng chứng kiến quá trình, lệnh nào lãi - lỗ.
- Tổng là win.ACE nghĩ mình sẽ vui,hạnh phúc.
KHÔNG.
- Ngược lại mình không vui.Cảm thấy TÂM MA quay lại.
- Lệnh ăn => cho đó là điều hiển nhiên.
- Lệnh lỗ => buồn,thất vọng,buồn như nhà có tang,buồn như phát hiện bị nan y,nghĩa là rất buồn,nó kéo tâm trạng đi xuống tận cùng.Mặc dù Tổng win.
TÔI BIẾT TÔI THAM LAM.
- Biết rõ đang bị THAM LAM chi phối.Giống TÂM MA
- Trước khi chơi FUTU mình hay chửi mấy người cờ bạc cầm nhà, cầm xe là chơi NGOO.
- Sau khi chơi FUTU mình dần hiểu ra vì sao họ làm như vậy, bản chất con bạc đều như nhau hết.
- ACE ăn ACE chơi tiếp => NỊT.
- ACE thua ACE ráng gỡ => NỊT.

SỨC KHOẺ BÀO MÒN
-
Thức đêm, canh lệnh 24/24 giờ. Đi wc cũng ko dám đi. Não phải load, tính toán theo từng cây nến. Mới ăn được.
-
Người không chơi nghĩ DỄ, bấm cái là ăn, bấm cái là ăn, không ai nói cho họ biết phải đánh đổi những cái gì.
-
Thấy ăn 5-10 tỷ, nhưng đùng cái bị nan y, bị tim => 5-10 tỷ cũng vô nghĩa.
-
Thức đêm, khiến não bộ ko tỉnh táo => dẫn đến những quyết định sai lầm. Con người giỏi lắm cũng chỉ thức được 1-2 đêm, đâu có thể thức hoài ko ngủ trong 5-7 ngày.
-
ACE thức tới đêm thứ 3 sẽ thấy toàn đưa ra những kết quả sai => NỊT sớm.
NGƯỜI THÂN BỊ ẢNH HƯỞNG
-
Gọi là con bạc, cờ bạc nghe kém sang. Nhưng bản chất là vậy, có khác gì nhau đâu.
-
Ở chung nhà với con bạc ACE biết khổ rồi đó: ăn nó cũng ko vui, nó nghĩ (tôi chứ ai) phải ăn nhiều hơn, đúng ra cái lệnh đó thay vì ăn 5k phải ăn 20k mới đúng => bực bội, hậm hực => năng lượng tiêu cực.
-
Thua => còn ghê hơn => Người thân là người lãnh đủ.
-
Những cái hư danh,phù phiếm,người ngoài ca ngợi,chúc tụng,còn người thân "lãnh đủ" => khi tỉnh táo => thấy bản thân TỆ.
BIẾT ĐỦ LÀ ĐỦ.
- Nếu so sánh với mấy cá, top sever, chiến thần trên sàn. Mình như con cá lòng tong.
- Càng chạy theo họ, ráng bằng họ, khiến mình càng mệt mỏi. Ai chả muốn PNL TK FUTU một, hai triệu đô cho vênh váo với đời.
- Nhưng không thể làm được.
- Biết đủ là đủ.
ACE CÒN CHƠI FUTU NHỚ CẨN THẬN
- Mình nghỉ, rủ chơi là uýnh á.